
Floorsheet analysis which includes recent trending topics, company analysis and broker analysis.
Mutual fund analysis with overall summary, comparison sheet and equity dashboard.

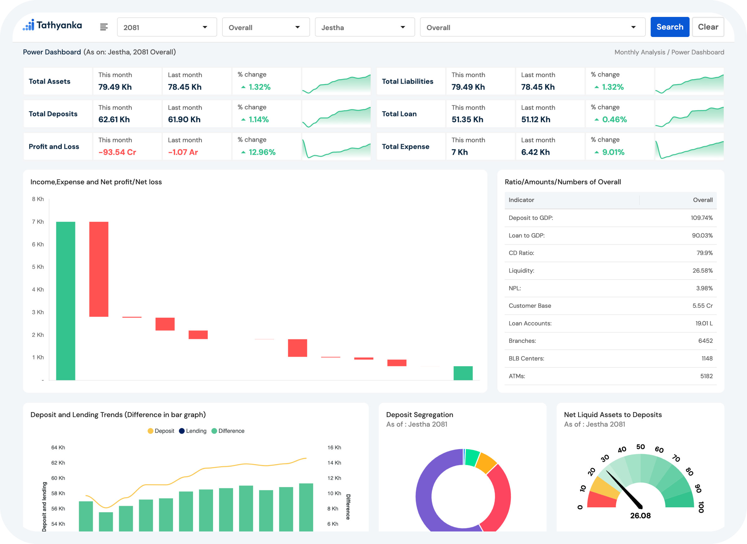
Banking analysis includes the analysis of reports from commercial banks, development banks, and financial institutions.
Reports are generated on a monthly, quarterly, and annual basis. Additionally, it provides a comparison sheet for comparing banking and financial institutions.

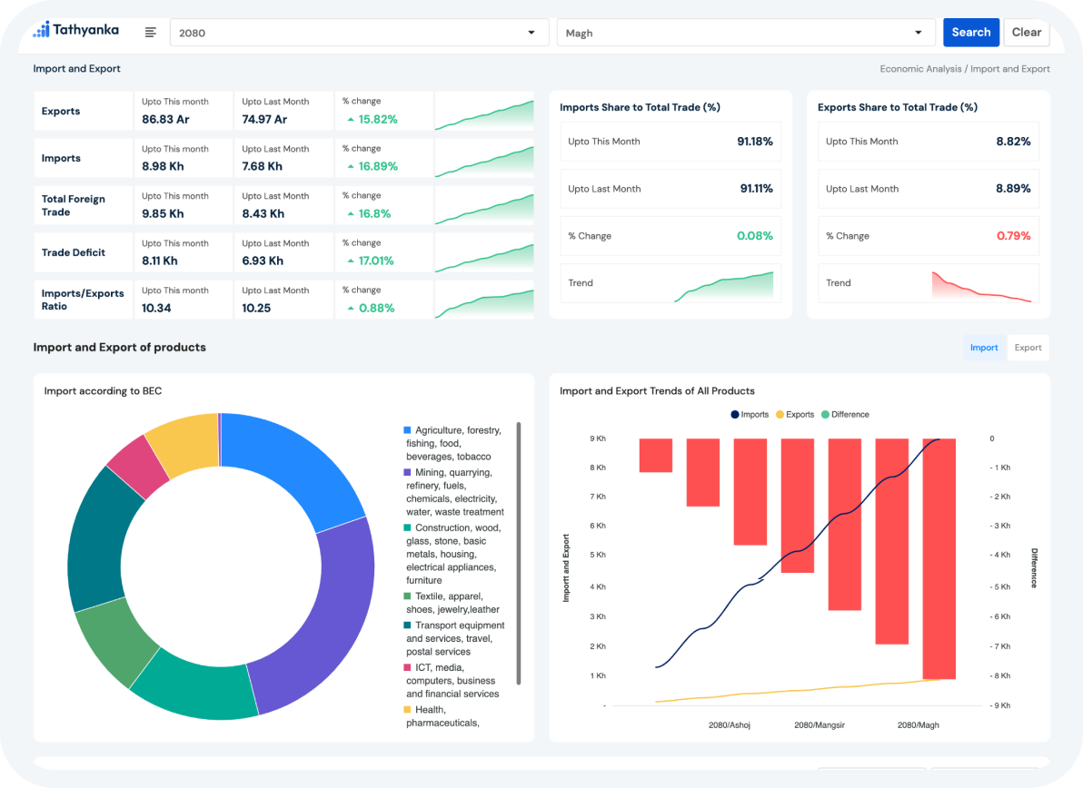
Economic Analysis performs the analysis of economic factors like price, inflation, imports and exports of products, Balance of payments
It also encompass all the information of government like government finances, revenue and expenditure, Money and credit aggregates, Money operations.

REASONS TO

01
Our products are tailored to meet specific client needs, ensuring that clients receive the insights and information that are most relevant to their operations and goals.
02
Tathyanka's data-driven solutions provide accurate and valuable insights that empower clients to make informed business decisions and drive growth.
03
We are committed to delivering high- quality results, ensuring that our clients receive accurate and reliable information that they can rely on to inform their decision- making process.
04
Tathyanka brings together industry professionals and IT specialists to provide cutting-edge data analysis and visualization solutions.
We can keep telling you about how great our services are, and all of the things it can do for you, but why not just show you?