Decoding Economic Dynamics: Comprehensive Analysis and Forecasting for Informed Decision-Making.
Our Economic Analytics Platform provides a comprehensive suite of tools designed to decode complex economic dynamics. With in-depth analysis and forecasting capabilities, this platform delivers actionable insights into key economic indicators and trends.

Mangsir, 2081
Imports
0
Last Month: 5.13 Kh
Exports
0
Last Month: 52.67 Ar
CPI
104.79
Last Month: 0
WPI
157.25
Last Month: 157.85
Inflation Rate
6.05
Last Month: 0
Total Debt
0
Last Month: 25.23 Kh


Gain a holistic understanding of the economic landscape with Tathyanka's Economic Analysis Overview. This comprehensive analysis provides key insights into macroeconomic trends and their impact on the banking sector.
In this overview, you will find an in-depth analysis of price and inflation, detailing how fluctuations in prices affect purchasing power and overall economic stability. The import and export analysis offers insights into trade balances and how international trade influences the economy. The balance of payment section examines the transactions between the country and the rest of the world, highlighting the economic interactions and financial health.
Our analysis of government finance covers fiscal policies, budget deficits, and public debt, providing an understanding of governmental economic management. The money and credit aggregates section sheds light on the total money supply and credit in the economy, essential for grasping liquidity conditions and monetary policy impacts. Lastly, the monetary operations and interest rates analysis delves into central bank activities, interest rate trends, and their implications for the banking sector and overall economic activity.
This comprehensive overview equips you with the knowledge to navigate economic fluctuations and make informed strategic decisions.
Price and Inflation
Understand how changes in price levels and inflation rates impact the economy and purchasing power. This analysis provides insights into inflation trends, price stability, and their effects on consumer behavior and business costs.
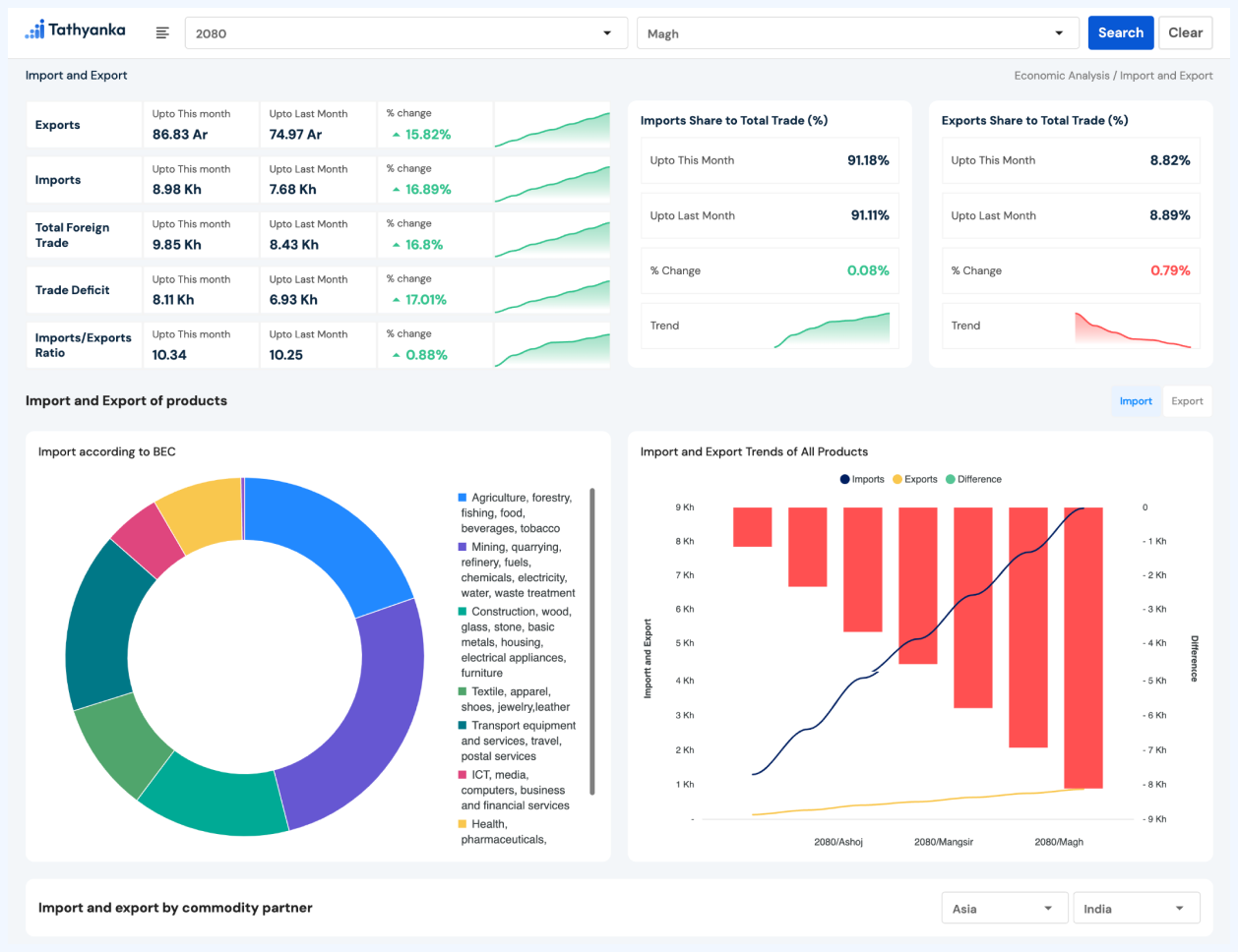
Import and Export
Examine the dynamics of international trade with a focus on import and export activities. This analysis highlights trade balances, major trading partners, and how trade flows influence domestic economic conditions and industry performance.
Balance of Payment
Explore the country’s economic transactions with the rest of the world through the balance of payment analysis. This includes tracking current account balances, capital flows, and overall economic health as influenced by external financial interactions.
Government Finance
Get insights into government fiscal health with a detailed look at revenue, expenditure, budget deficits, and public debt. This analysis helps assess how fiscal policies and government spending affect the economy and financial stability.
Money and Credit Aggregates
Review the total money supply and credit conditions within the economy. This analysis covers various forms of money, including currency and deposits, as well as lending and credit trends, helping to understand liquidity and monetary conditions.
Monetary operations and interest rates
Analyze central bank monetary operations and their impact on interest rates. This includes understanding how monetary policy decisions influence interest rates, liquidity, and overall economic activity, shaping the financial environment for banks and businesses.

Comprehensive Analysis
Our platform offers a comprehensive analysis of economic, liquidity, banking, and capital market insights, utilizing a range of techniques to provide a complete view of the market and enable informed investment decisions.
Interactive Visualization
With our visually stunning and interactive data visualizations, investors can explore complex data sets with ease, identify potential risks and opportunities in the market, and adjust parameters to explore different scenarios.
Valuable Insights
Our platform provides investors with valuable insights into economic factors that drive growth, inflation, and employment rates, as well as liquidity and banking trends, helping them stay up-to-date with the latest market trends and make informed investment decisions based on real-time data.